Theme editor

USG 3 [Opgelost] Hoge % load na update USG-3P naar V4.4.55

UniFi USG 3

m4v3r1ck

$ sudo -i
UniFier
Lid geworden
31 jan 2018
Berichten
4.218
Oplossingen
3
Waarderingsscore
1.927
Punten
163
Thread owner
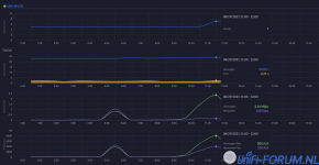
Na de update van mijn USG-3P naar V4.4.55 heeft het een hoog % CPU load en >100% Internet Capacity. Ik heb KPN glas 100/100. IPS/DPI staan aan.

ScreenCap 2021-08-27 at 18.06.28.png
* zie het juiste plaatje in deze post.

ScreenCap 2021-08-27 at 21.09.29.png

ScreenCap 2021-08-27 at 21.12.15.png

* IP-adres 192.168.12.3 wordt gegeven door de DHCP van mijn KPN EB v10 <- USG-3P in DMZ.
 
Laatst bewerkt:
En als je IPS/IDS nu eens uitzet? Daarna USG herstarten.

De USG3 is echt totaal ongeschikt om IPS/IDS te gebruiken, vooral als je hogere internetsnelheden gebruikt.
 
ow ja, dat is `m....IPS/IDS zou ik niet aanzetten op de USG-3P. Staat uit hier. Toch heb ik die 100% ook vaak hoor maar dat lijkt nergens op te slaan.
 
Die 100% Internet Capacity load heeft volgens mij niks met CPU & Memory Load te maken. IPS/IDS zal wel flinke invloed hebben op CPU/Memory lijkt me.
 
Thread owner
En als je IPS/IDS nu eens uitzet? Daarna USG herstarten.

De USG3 is echt totaal ongeschikt om IPS/IDS te gebruiken, vooral als je hogere internetsnelheden gebruikt.
Na het uitzetten van IPS gaat de USG-3P provisioneren...

ScreenCap 2021-08-27 at 21.52.07.png

Dat is wat er de laatste tijd gebeurt...
 
Thread owner
Mijn 30-daags grafiek:

ScreenCap 2021-08-27 at 21.56.09.png

Dus zoveel CPU-stress veroorzaakt de IPS/IDS niet, het probleem zit m in de provisioning want dan gaat ie echt over de hobbel. Wat is het verband tussen provisioneren en IPS/IDS? BTW staan beiden nu uit, even een restart doen.
 
Idd. Je zou het haast denken met al die issues die je had de laatste tijd, niet normaal. Anders mss daarin eerst een beetje verdiepen. Zie oa deze,

Edit: het is te repareren als je handig bent volgens mij.
 
Klopt. En deze zijn niet van al te beste kwaliteit. Je kunt deze vervangen door een andere, er is destijds een image beschikbaar gesteld door een Ubiquiti medewerker die je op de nieuwe kunt zetten en dan is de configuratie van je USG weer “af fabriek”.
De USG3P is overigens de enige die dit heeft.
 
Thread owner
Tijdens mijn zoektocht over mijn problemen, ben ik inderdaad ook posts tegengekomen over het re-flashen van de USG-3P als laatste redmiddel. Deze had ik toevallig gebookmarked.


Toch verwacht ik zelf niet dat dit het geval is, maar uitsluiten kan ik het ook niet. Ik kijk het nog even een week aan, wellicht dat ik dan een poging waag...
 
Thread owner
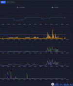
Speedtest #1
ScreenCap 2021-08-28 at 13.29.33.png

IPS = uit

ScreenCap 2021-08-28 at 13.21.49.png


Speedtest #2
ScreenCap 2021-08-28 at 13.30.18.png

Ik kan nu GEO-blocking gebruiken omdat Hardware Offload weer aanstaat, omdat ik toch veel DShield e.d. aan de port van USG-3P kreeg. Voorlopig laat ik mijn USG-3p nu even een week zo draaien. Hopelijk is het niet een 'defecte' USB. Wordt vervolgd ...

Bedankt weer allen voor jullie meedenken en voorlopige oplossing! (y)
 
Terug
Bovenaan